hydraulic_sources has_ram_air_hyd_pump eng_driven_hyd_pump power_transfer_unit hyd_assignments man_reversion gear_lever_has_off gear_lever_has_downlock gear_fail_mode manual_pump_ratio man_flap_pump_ratio max_press_psi emer_press_alt auto_manage_press dump_pressure_option squat_switch_dump_press crew_ox_capacity bleed_loss n2_min_deice tks_fluid_anti_ice

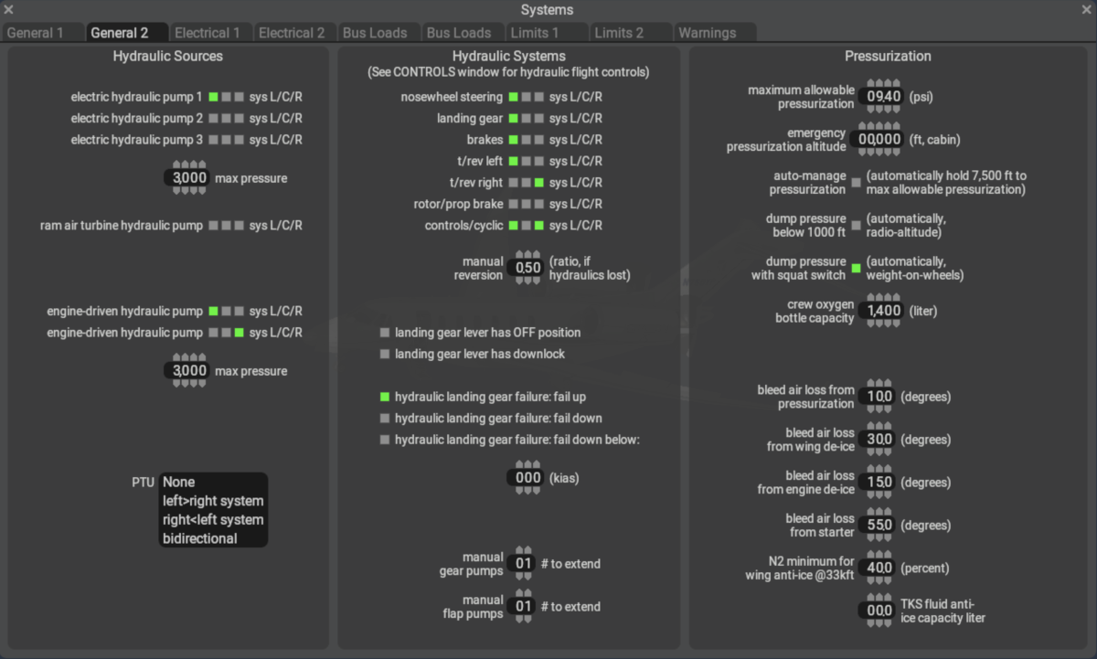
PlaneMaker's Standard > Systems > General 2 Tab is for configuring X-Plane's Hydraulic and Pressurization Systems. More information can be found in the Hydraulics section and Pneumatics sections of this manual.